一、建设情况
(一)硬件总体概况
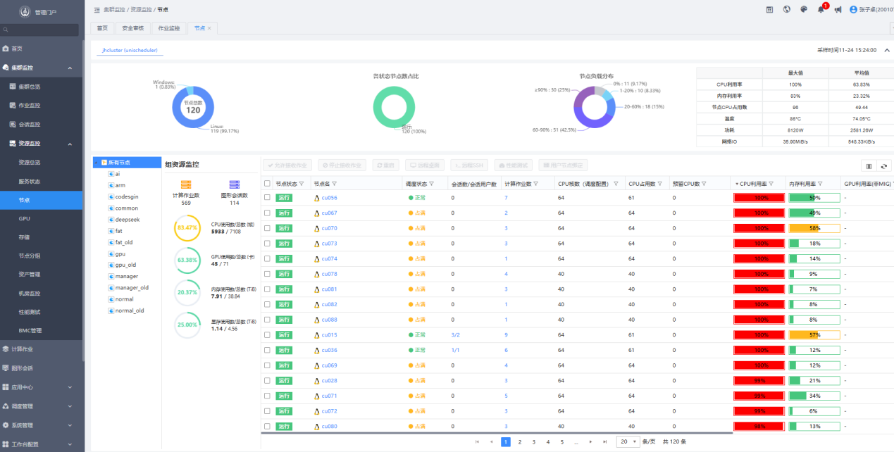
高算平台总节点120台:CPU计算节点97台、4卡GPU计算节点6台、8卡GPU计算节点6台,信创节点4台,管理节点7台。浮点运算能力1.07P,存储总容量1.91P。
平台用户分为“教学用户”和“科研用户”,两类用户的资源池(包括存储和家目录)相互独立,conda环境不相通,不能同时使用一套环境提交作业。
1. 科研用户
范围:仅限依托国家级或省部级项目的账号。
可用资源队列:
CPU计算:normal队列(66台节点);normal_old队列(2台8节点刀片服务器,仅用作MS计算);arm队列(4台arm架构信创节点)
GPU计算:gpu队列(GPU05, GPU08 <8卡A800>),GPU11 <4卡A800> );nonmig队列(GPU10 <8卡A100>; GPU02, GPU03 <4卡A40>)
AI计算:GPU05, GPU08 (8卡A800)
胖节点:fat队列 (fat01-04);fat_old队列 (fat05, mem01)
图形节点 (不用于计算):GPU01 (Linux A40), GPU04 (Windows A40)
2. 教学用户
范围:无项目依托,或依托厅局级、校级及其他项目的所有用户。(原厅局级、校级项目依托的科研用户账号已自动调整为教学用户)
可用资源队列:
CPU计算:common队列(9台节点)
GPU计算:gpu_old队列(GPU12<3090>)
(二)软件总体概况
软件类别 | 软件 |
人工智能 | Tensorflow、Pytorch、Mxnet、 PaddlePaddle、MindSpore、Deepseed |
工程仿真 | Fluent、ABAQUS、Ansys、CFX、LS-DYNA、 AUTODYN、Comsol,Lin_CFXpre,Lin_CFXpost |
分子仿真 | gromacs、VASP、Lammps、Lin_VMD |
电磁仿真 | CST2019 |
结构仿真 | LinMechanical、Lin_Workbench |
数学 | Matlab、R、Paraview |
量子化学 | Gaussian,Lin_GaussianView |
三维建模 | UG、Win_PFC3D、Win_PFC2D、 Win_MaterialsStudio、PyroSim、RFD |
IDE | Lin_Pycharm、Lin_RStudio |
二、运行报告
(一)用户统计分析
我校高性能计算平台目前用户数达到2701人,其中拥有国家级项目依托的用户有482人,省部级项目依托的用户有252人。为17个学院、628个科研团队提供计算服务。为促进我校校级高性能计算平台计算资源合理高效利用,鼓励共建共享,支持重点科研用户,结合学校实际,本科生暂时不开放申请,已有本科生420人目前已全部冻结账号,等待用户数据备份后删除。



CPU使用前10部门柱状图揭示了各部门CPU占用与计算时间的分布情况。
CPU计算时间(核/时)最高为材料学院 1944125.5,最低为能电学院 45718.83,平均为 349136.81。

用户 | 所在学院 | CPU计算时间(核/时) | 常用应用 |
许磊 | 材料科学与工程学院 | 372491.34 | 高斯 |
孙东生 | 理学院 | 249049.25 | Comsol |
曹惠 | 材料科学与工程学院 | 245802.22 | Vasp |
杨柯峰 | 材料科学与工程学院 | 233170.39 | Vasp |
孟洪臣 | 材料科学与工程学院 | 193309.19 | Vasp |
王伟 | 材料科学与工程学院 | 166477.3 | Vasp |
李柯 | 公路学院 | 159031.05 | ABAQUS、Ansys |
姜宇 | 材料科学与工程学院 | 102120.19 | Vasp |
高明阳 | 材料科学与工程学院 | 102117.02 | Vasp |
夏博 | 建筑学院 | 102066.8 | Fluent |
VASP(Vienna Ab-initio Simulation Package)是由维也纳大学Hafner小组开发的商用模拟软件包,主要用于材料、化学及物理领域的原子尺度电子结构计算与量子力学-分子动力学模拟。我校已对VASP在高算平台正版化部署。
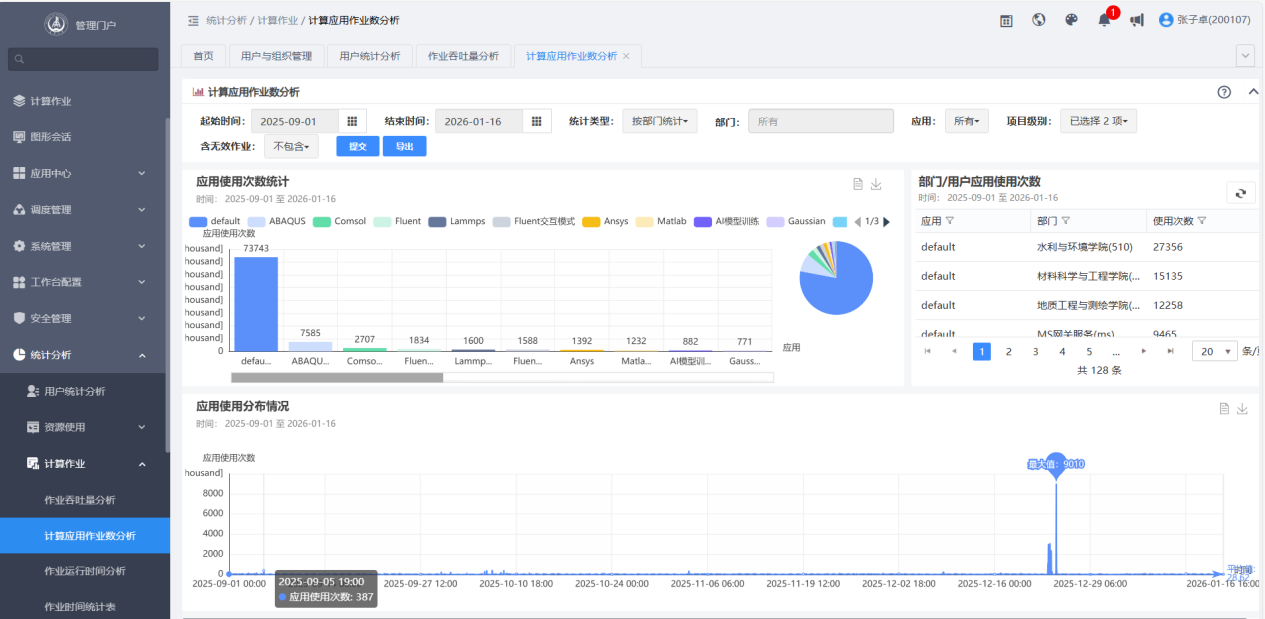
(二)用户计算应用作业分析
1.1、作业吞吐量分析

1.2、所有用户计算应用作业数分析:

1.3、省部级、国家级项目计算应用作业数分析:
Default为用户通过命令行直接提交作业,经过调研,地测学院主要使用GAMMA、MATLAB及基于MPI的并行计算程序,并涉及CUDA开发;信息工程学院则集中使用Python(特别是PyCharm环境)进行深度学习模型训练,并计划使用MATLAB;材料学院的核心需求是VASP,同时普遍自行安装了辅助工具VASPkit,部分高年级用户还自行编译了Quantum ESPRESSO、LAMMPS等专业模拟软件;水利学院主要使用Gaussian,并有用户自行安装了非商用的特定版本软件Vsaft3。MATLAB、Gaussian、LAMMPS等大型商业软件及平台MPI模块主要依赖学校统一部署,而用户自行安装的软件多为开源工具(如VASPkit)或特定科研所需的非商业软件(如Vsaft3)。
其他为门户可视化提交作业页面进行提交。国家级、省部级项目依托账户作业数量最多的应用为ABAQUS。以下为平台作业等待TOP10原因分析:
等待原因 VS 等待时长 | |
时间: 2025-09-01 至 2025-11-22 | |
等待原因 | 时长(分钟) |
无法到达从批处理服务器 | 2670 |
作业执行初始化失败 | 2780 |
作业在排队时被用户暂停 | 12085 |
作业的资源需求未得到满足 | 13000 |
负载信息不可用 | 20740 |
没有足够的节点满足 ptile 作业请求 | 26750 |
用户无法使用节点,原因是节点已经被其他用户绑定 | 43325 |
作业已被用户暂停 | 278845 |
作业的 GPU 资源需求未满足 | 503725 |
作业的 MIG GPU 资源要求未满足 | 1159245 |
由调度管理员关闭 | 3383785 |
作业可用CPU核心数不足 | 5626455 |
作业核心数已达到限制 | 6610055 |
目前GPU和CPU资源不足导致的等待作业数量大、时间长,为了更好的服务我校重点科研用户及重点项目,已将平台划分为教学资源池和科研资源池,目前仅国家级、省部级项目依托用户可用科研资源池,该规定目前上线一周,大幅度降低重点用户等待作业数量。
2、图形应用
2.1 图形应用并发量分析

2.2 所有用户图形应用情况分析:

2.3 国家级、省部级项目图形应用情况:

图形应用使用次数较高的应用有编程工具pycharm、材料计算软件Meterials studio、CAE仿真软件ABQUS。
(三)国家级、省部级部分项目列表
自新流程平台上线以来,国家级项目47个、省部级项目36个
序号 | 姓名 | 工号/学号 | 所在单位 | 类型 | 导师 | 项目名称 | 项目级别 | 项目编号 | 项目负责人 |
1 | 廉佳琪 | 2025125014 | 工程机械学院 | 研究生 | 张静 | 严重骨缺损翻修TKA动力学环境下的假体松动防控机制研究 | 国家级 | 4af5c0d0814d2c3401838d8fea6d2ba0 | 张静 |
2 | 孙敏 | 2025126026 | 地质工程与测绘学院 | 研究生 | 宋闯 | 黄土高原地震地质灾害遥感智能化识别和应急编目 | 国家级 | 4af5c1e491db08770191f0eb72da2868 | 宋闯 |
3 | 霍科宇 | 2022026027 | 地质工程与测绘学院 | 研究生 | 邵广周 | 基于虚炮集波形反演的高铁地震成像技术研究 | 国家级 | 8a01226698f016c80199d64d69c55f8a | 邵广周 |
4 | 杨婷婷 | 2025124038 | 信息工程学院 | 研究生 | 高涛 | 雨/雾天气下交通场景复原与交通小目标检测关键技术研究 | 国家级 | 4af5c0d07ce02f97017cef7e36e94776 | 高涛 |
5 | 周娟 | 2025226044 | 地质工程与测绘学院 | 研究生 | 杨成生 | 高分时序InSAR技术解译地裂缝时空形变与反演研究 | 国家级 | 4af5c0d07ce02f97017ce511183e13b2 | 杨成生 |
6 | 李旭东 | 2023221068 | 公路学院 | 研究生 | 院素静 | 近距离/接触爆炸作用下考虑破模式阈值的钢筋混凝土桥墩损伤评估方法研究 | 国家级 | 4af5c0d075408d7a01754b23ae930e72 | 院素静 |
7 | 郭迪洲 | 240052 | 地质工程与测绘学院 | 教职工 | 基于跨时空多模态融合的高分辨率无缝遥感影像重建方法研究 | 国家级 | 8a01226698f016c80199d296a76c4199 | 郭迪洲 | |
8 | 宁宇琨 | 2025124100 | 信息工程学院 | 研究生 | 陈婷 | 智能网联汽车道路测试安全风险评估与防控技术 | 国家级 | 4af5c0d077bee1540177f123d5db1154 | 陈婷 |
9 | 罗奇江 | 2024226154 | 地质工程与测绘学院 | 研究生 | 李宇白 | 基于神经网络多因素交互作用分析的燃烧高温后花岗岩冲击抗压性能研究 | 国家级 | 4af5c0d0814d2c3401839c20e9be349b | 李宇白 |
10 | 郑小格 | 2023231064 | 材料科学与工程学院 | 研究生 | 栾丽君 | 基于数字诊疗用 AI 辅助成像的 X 射线光子计数成像模块 | 国家级 | 4af5c1e48bec4fed018bf727f7ad5690 | 栾丽君 |
11 | 赵才宏 | 2024226145 | 地质工程与测绘学院 | 研究生 | 刘志云 | 多年冻土区宽幅路基耦合换热机理及边界尺度热效应研究 | 国家级 | 4af5c0d0673ab326016757cbb824171e | 崔福庆 |
12 | 桑文杰 | 2024226056 | 地质工程与测绘学院 | 研究生 | 白林 | 联合多源数据的南水北调对京津冀平原地下水储量变化影响研究 | 国家级 | 8a01226698f016c80199eb9f5a7f4e8f | 白林 |
13 | 李梦摇 | 2025125086 | 工程机械学院 | 研究生 | 封硕 | 复杂应急场景运载智能体动态路径规划算法研究 | 国家级 | 8a01226698f016c801999a14e6ea2f4d | 封硕 |
14 | 杨奕轩 | 2025124045 | 信息工程学院 | 研究生 | 陈婷 | 基于虚实结合的高速公路车路协同系统多级性能验证平台构建 | 国家级 | 4af5c0d0715740730171723cdbee0fc2 | 陈婷 |
15 | 丁明涛 | 130022 | 地质工程与测绘学院 | 教职工 | 地学知识—多源数据耦合驱动的川藏铁路滑坡隐患智能识别研究 | 国家级 | 4af5c1e48b474a4c018b47db39180449 | 丁明涛 | |
16 | 刘寅 | 2023028009 | 建筑工程学院 | 研究生 | 邢国华 | 塔式太阳能定日镜结构风荷载脉动特性及其风致振动特性研究 | 国家级 | 4af5c1e48cd70d67018cd75ecd62014c | 邢国华 |
17 | 王新磊 | 2025126035 | 地质工程与测绘学院 | 研究生 | 李振洪 | 川藏铁路重大灾害风险识别与预测 | 国家级 | 4af5c0d070bf41d10170c688a70a02e9 | 李振洪 |
18 | 能懿菡 | 2024026011 | 地质工程与测绘学院 | 研究生 | 宋闯 | 基于卫星雷达观测研究地震加速滑坡的时空演变特征 | 国家级 | 4af5c1e48b474a4c018b47770db1024a | 宋闯 |
19 | 高华明 | 2024128033 | 建筑工程学院 | 研究生 | 王博 | 长周期地震动对土-高层RC框剪结构-填充墙体系抗震韧性的影响研究 | 国家级 | 4af5c1e491db08770192430e4c52400e | 王博 |
20 | 李志远 | 2025026024 | 地质工程与测绘学院 | 研究生 | 余琛 | 郯-庐断裂带地质灾害大地测量技术 | 国家级 | 4af5c1e494390f3301944a327a4c425a | 余琛 |
21 | 郝小叶 | 2024026005 | 地质工程与测绘学院 | 研究生 | 余琛 | 基于滑坡循环启动与恢复演变过程的损伤动态累积与失稳机制 | 国家级 | 4af5c1e48b474a4c018b474ce91d000d | 余琛 |
22 | 严灵志 | 2023128021 | 建筑工程学院 | 研究生 | 傅博 | 使用“基于模型的积分算法”的高层结构-消能减震器体系子结构振动台试验研究 | 国家级 | 4af5c0d06e860093016e869ff617063a | 傅博 |
23 | 彭鹏 | 2023226024 | 地质工程与测绘学院 | 研究生 | 赵超英 | SAR、光学、LiDAR多维时序形变与动态高程变化联合反演研究 | 国家级 | 4af5c1e491db087701925f9683820281 | 赵超英 |
24 | 赵灏琳 | 2024026017 | 地质工程与测绘学院 | 研究生 | 赵超英 | 危岩体崩塌灾害InSAR高精度监测关键技术研究 | 国家级 | 4af5c0d04aed0e4a014af1b6718d0e86 | 赵超英 |
25 | 杨佳艺 | 2025124132 | 信息工程学院 | 研究生 | 陈婷 | 2023年国家重点研发计划子任务-3.5 网联协同驾驶信息交互装备研制(专项经费) | 国家级 | 4af5c1e48c7f7e98018c7fa64ccf007c | 陈婷 |
26 | 万庆兵 | 2023228083 | 建筑工程学院 | 研究生 | 陈瑾 | 基于EFEA法的Ⅲ型减振轨道结构能量传递机制与减振优化设计研究 | 国家级 | 4af5c0d07ce02f97017d045153ad75ac | 陈瑾 |
27 | 刘晓宇 | 2025126023 | 地质工程与测绘学院 | 研究生 | 赵超英 | INSAR海量数据高精度准动态形变时序分析 | 国家级 | 4af5c0d0696f17840169709bfb0601b6 | 赵超英 |
28 | 禄苗丽 | 2024231055 | 材料科学与工程学院 | 研究生 | 张学敏 | 基于气体渗透的热塑性塑料内衬管径向屈曲失效机制及定量风险评价研 究 | 国家级 | 4af5c0d0897270340189f3bacea55c49 | 张学敏 |
29 | 宁若涵 | 2024124045 | 信息工程学院 | 研究生 | 吴向东 | 城市地下大空间施工安全多源协同监测数据融合技术研究 | 国家级 | 4af5c0d06a13e30c016a163b45660048 | 罗向龙 |
30 | 种彪 | 2023124029 | 信息工程学院 | 研究生 | 田彬 | 车-云-场协同的自动驾驶在线加速测评理论 | 国家级 | 4af5c0d07f0a67bb017f67bc9f16538e | 田彬 |
31 | 林亚楠 | 2023124010 | 信息工程学院 | 研究生 | 陈婷 | 非约束条件下小样本图像特征提取关键技术研究 | 国家级 | 4af5c0d075408d7a01758d7618b93daf | 陈婷 |
32 | 张苏豫 | 2025112043 | 理学院 | 研究生 | 任洪茹 | 基于纳米结构表面润湿态可控转变的液滴弹跳强化机理研究 | 国家级 | 4af5c1e48b474a4c018b4855ecd5087b | 任洪茹 |
33 | 梁闪 | 2021024017 | 信息工程学院 | 研究生 | 高涛 | 全天候交通场景统一复原与智能生成关键技术研究 | 国家级 | 8a01226698f016c80199a8de269a7393 | 高涛 |
34 | 张敏 | 2024221013 | 公路学院 | 研究生 | 牛艳伟 | 高原冰川区极寒环境隧道洞口风险评估与智能感知装备 | 国家级 | 8a01226696c236bb0196eb3407c14d55 | 牛艳伟 |
35 | 李兴旺 | 180100 | 地质工程与测绘学院 | 教职工 | 三维黏弹性TTI介质中地震射线追踪及走时成像方法研究 | 国家级 | 4af5c1e48b46117a018b4703752a0e2b | 李兴旺 | |
36 | 马福旺 | 2023221185 | 公路学院 | 研究生 | 朱谭谭 | 反复充放气下压气储能地下储气库衬砌-围岩损伤演化与协同承载机理 | 国家级 | 8a01226698f016c8019999be4c5f26c5 | 朱谭谭 |
37 | 罗松 | 230123 | 地质工程与测绘学院 | 教职工 | 井场地面地震观测系统 | 国家级 | 8a0122669482a2f401953acb3f4e11b6 | 罗松 | |
38 | 闫张帆 | 2025226148 | 地质工程与测绘学院 | 研究生 | 任志明 | 弹性TTI各向异性介质多波型-多参数-多尺度全波形反演方法研究 | 国家级 | 4af5c1e491db087701925acc8c876a99 | 任志明 |
39 | 白锦涛 | 2025029001 | 水利与环境学院 | 研究生 | 郑涵 | 黄土高原典型生态系统碳水通量特征及多尺度耦合机制:观测与模拟 | 国家级 | 8a01226698f016c80199c1b7b50356f9 | 郑涵 |
40 | 杜浩 | 2022032005 | 电子与控制工程学院 | 研究生 | 王会峰 | 紧致框架下的偏振多模视觉非常态智能感知关键技术 | 国家级 | 4af5c0d07ce02f97017cef9a6c814831 | 王会峰 |
41 | 杨旭东 | 2024140002 | 数据科学与人工智能研究院 | 研究生 | 高涛 | 多尺度稀疏表征学习及在极化SAR图像解译中的应用 | 国家级 | 4af5c1e491db0877019252d3b88063ac | 刘梦琨 |
42 | 田玉雪 | 2023126040 | 地质工程与测绘学院 | 研究生 | 杨成生 | 高陡浓雾山区崩滑灾害InSAR与光学遥感动态判识技术 | 国家级 | 8a0122669545617e0196a58d78437fd4 | 杨成生 |
43 | 孙天力 | 2024126027 | 地质工程与测绘学院 | 研究生 | 杨成生 | 基于时空信息的InSAR数据质量控制与后处理研究 | 国家级 | 4af5c0d04aed0e4a014af1a00875095c | 张菊清 |
44 | 潘君佐 | 2023129022 | 水利与环境学院 | 研究生 | 张在勇 | 鄂尔多斯盆地风沙滩地区裸土蒸发动力学研究 | 国家级 | 4af5c0d06e860093016e86c2ebd008f9 | 张在勇 |
45 | 邬娜 | 180002 | 运输工程学院 | 教职工 | 驾驶基序动态耦合反馈的道路瓶颈空间界定 | 国家级 | 8a01226698f016c80199ec088df55a63 | 邬娜 | |
46 | 李江 | 160071 | 材料科学与工程学院 | 教职工 | 基于金属有机框架复合膜构筑高效离子筛分纳米限域通道及机理研究 | 国家级 | 4af5c0d075408d7a01758c4106e83a73 | 李江 | |
47 | 杨帆 | 2023012001 | 理学院 | 研究生 | 宋学力 | 环境温度影响下L0正则化结构损伤识别模型的等价性理论研究 | 国家级 | 8a01226698f016c80199e15c4c890aff | 宋学力 |
1 | 吴文强 | 2021026024 | 地质工程与测绘学院 | 研究生 | 张永志 | 汶川地震前后重力场时空演化特征研究 | 省(自治区、直辖市)级 | 4af5c0d05703f4e90157bc0826045d40 | 张永志 |
2 | 赵子涵 | 2023231017 | 材料科学与工程学院 | 研究生 | 樊继斌 | 公路隧道综合节能与信息管理一体化研究及应用 | 省(自治区、直辖市)级 | 4af5c0d0557ce60101559b6e6e760c30 | 段理 |
3 | 李浩迪 | 2025226038 | 地质工程与测绘学院 | 研究生 | 白林 | 基于多源数据研究南水北调对京津冀平原地下水的影响 | 省(自治区、直辖市)级 | 4af5c1e49177c666019193425f1f2d1e | 白林 |
4 | 孟伟嘉 | 230135 | 能源与电气工程学院 | 教职工 | 数据驱动高熵钛酸钠跨尺度畸变-扩散建模与缺陷熵稳化机制研究 | 省(自治区、直辖市)级 | 8a0122669752355001977c66195a3afd | 孟伟嘉 | |
5 | 焦豫洋 | 2023126064 | 地质工程与测绘学院 | 研究生 | 赵建林 | 黄土高原退耕林固碳增汇潜力评价及其动态监测 | 省(自治区、直辖市)级 | 4af5c0d0880f5e6c018856283afc361b | 赵建林 |
6 | 贾华玮 | 2023126025 | 地质工程与测绘学院 | 研究生 | 姜刚 | 临潼新区地下管线信息系统建设 | 省(自治区、直辖市)级 | 4af5c0d07674ac4b01768eb599d61a15 | 姜刚 |
7 | 曹胡泉 | 2024038002 | 能源与电气工程学院 | 研究生 | 孙亚松 | 电动商用车整车集成式智能热管理系统的关键技术研究 | 省、部委级 | 8a01226696c236bb0196eca68d095504 | 孙亚松 |
8 | 杨振玲 | 2022024020 | 信息工程学院 | 研究生 | 刘立东 | 城市道路交通全景实时监控关键技术研究 | 省、部委级 | 4af5c1e48e2d027a018e3a80aea53396 | 刘立东 |
9 | 原永锋 | 2024231018 | 材料科学与工程学院 | 研究生 | 孙志平 | 激光增材制造超高温低密度Nb合金的组织性能协同调控及关键技术 | 省、部委级 | 4af5c0d0869116e50187264bdcf4196e | 孙志平 |
10 | 魏盛宇 | 2022026002 | 地质工程与测绘学院 | 研究生 | 翟越 | 安全科学与工程+地质灾害与工程风险监测及防控科技创新团队 | 省、部委级 | 4af5c0d079679d72017989507c5d16d4 | 翟越 |
11 | NDEYE MARIE DIOP | 2024126903 | 地质工程与测绘学院 | 研究生 | 宋闯 | 联合InSAR和SAR偏移量追踪方法探测我国强震加速滑坡 | 省、部委级 | 4af5c0d089727034018a4c2d63a5278b | 宋闯 |
12 | 李辉 | 120083 | 材料科学与工程学院 | 教职工 | 单晶叶片用陶瓷型芯基于3D打印的结构各向异性调控及关键技术 | 省、部委级 | 4af5c1e48e2d027a018e371985732981 | 许西庆 | |
13 | 吴翔鹤 | 2024222100 | 汽车学院 | 研究生 | 张新锋 | 智能网联电动汽车高速车路协同决策与规划关键技术 | 省、部委级 | 4af5c0d07facb1da017fdabed6ed2c76 | 张新锋 |
14 | 凌童 | 2024028005 | 建筑工程学院 | 研究生 | 白亮 | 钢框架-新型装配式UHTCC耗能墙结构关键技术研究与应用 | 省、部委级 | 8a01226696ed0d580196fb22d488597b | 白亮 |
15 | 王诗睿 | 2023231081 | 材料科学与工程学院 | 研究生 | 张文雪 | 过渡金属修饰二维层状碳氮材料在锂硫电池正极中的锚固效应与催化性能探究 | 省、部委级 | 8a01226696c236bb0196e6aca6693170 | 张文雪 |
16 | 王锦程 | 2025225094 | 工程机械学院 | 研究生 | 张泽宇 | 复杂工况下液力变矩器的时变特征动力学建模与系统退化规律研究 | 省、部委级 | 8a01226696c236bb0196e78f65e93629 | 张泽宇 |
17 | 李琳 | 2024124162 | 信息工程学院 | 研究生 | 荆树旭 | 卫星导航信号拒止环境下基于车路协同的车辆高精度全局定位研究 | 省、部委级 | 8a01226696c236bb0196ecb246ad560b | 王珂 |
18 | 李小峰 | 2023127082 | 地球科学与资源学院 | 研究生 | 周伟 | 盐度响应型水包稠油乳状液封堵规律及转相机理研究 | 省、部委级 | 4af5c0d0869116e5018722483a3c0c0e | 周伟 |
19 | 陈毅 | 2022026007 | 地质工程与测绘学院 | 研究生 | 宋闯 | 陕西省影像大地测量共性技术研发平台 | 省、部委级 | 8a01226697e3d2430197e42023520492 | 李振洪 |
20 | 吴滕飞 | 2023228122 | 建筑工程学院 | 研究生 | 杜涛 | 纵向通风隧道受限火羽流特性与烟气蔓延行为研究 | 省、部委级 | 4af5c0d0869116e50186fe58f54561aa | 杜涛 |
21 | 史胜滔 | 2023232026 | 电子与控制工程学院 | 研究生 | 李曙光 | 基于可变限速的长大隧道主动交通控制研究 | 省、部委级 | 4af5c0d0869116e50186dee03c4e40d7 | 李曙光 |
22 | 张博晨 | 2024124005 | 信息工程学院 | 研究生 | 高涛 | 基于深度学习理论的复杂环境下交通场景理解关键技术 | 省、部委级 | 4af5c0d06da88f1c016da8f1a932006c | 高涛 |
23 | 孙国栋 | 110017 | 材料科学与工程学院 | 教职工 | 航空发动机用SiC/SiC构件化学气相渗透过程模拟及验证 | 省、部委级 | 8a01226696c236bb0196e78f7543362d | 孙国栋 | |
24 | 陈博浩 | 2024021011 | 公路学院 | 研究生 | 张岗 | 绿色交通+桥梁火灾科学与安全保障 | 省、部委级 | 4af5c0d0869116e50186df3c1ed541dd | 张岗 |
25 | 李萌 | 2024221008 | 公路学院 | 研究生 | 武隽 | 黄土地区城轨列车运行振动机理及环境提升综合防控技术 | 省、部委级 | 4af5c1e4929f01610192d2254a086032 | 武隽 |
26 | 陈占明 | 190161 | 能源与电气工程学院 | 教职工 | 二甲醚/氨双直喷发动机高效清洁燃烧调控机理研究 | 省、部委级 | 8a01226696c236bb0196e0bfee45176d | 陈占明 | |
27 | 崔洋 | 2022022001 | 汽车学院 | 研究生 | 韩毅 | 无人驾驶科学家加工程师 | 省、部委级 | 4af5c0d083c51b9b0183c57d127a0159 | 韩毅 |
28 | 王凯林 | 2023124030 | 信息工程学院 | 研究生 | 陈柘 | 基于多视角时空数据的复杂城市路网交通流预测关键技术 | 省、部委级 | 4af5c0d07f0a67bb017f4ecb06c33b0e | 陈柘 |
29 | 李斯文 | 190126 | 水利与环境学院 | 教职工 | MOF侨联的高分散型多酸催化剂的制备及其催化性能研究 | 省、部委级 | 4af5c0d07facb1da017fd8a4a16a22b6 | 李斯文 | |
30 | 廖涛 | 2024228023 | 建筑工程学院 | 研究生 | 马恺泽 | 超高性能混凝土剪力墙受拉失效机理与计算模型研究 | 省、部委级 | 4af5c0d0869116e50187225e06e60d34 | 马恺泽 |
31 | 徐玉玲 | 2023228059 | 建筑工程学院 | 研究生 | 冯超 | 基于新建地震动衰减关系及地震活动性模型的西部地区竖向地震危险性研究 | 省、部委级 | 4af5c0d0869116e50187227ac76e0dbb | 冯超 |
32 | 张敏 | 2024221013 | 公路学院 | 研究生 | 牛艳伟 | 公路跨河桥梁水下墩柱、承台、桩基健康监测系统关键技术研究及应用示范 | 省、部委级 | 8a0122669710e6ab019715d0ff9d1ab6 | 牛艳伟 |
33 | 崔子豪 | 2024231007 | 材料科学与工程学院 | 研究生 | 魏星 | 具有非视觉光生物效应的特种公路照明光源的研制与开发 | 省、部委级 | 4af5c0d079dbca6e0179e2bb048c0124 | 魏星 |
34 | 李帅霆 | 2024131041 | 材料科学与工程学院 | 研究生 | 苟蕾 | 规模储能用水系锌离子电池材料关键技术研究 | 省、部委级 | 4af5c0d0869116e50187269fb10b1b4e | 苟蕾 |
35 | 于谦 | 160119 | 运输工程学院 | 教职工 | 共享微出行系统减排效益演变规律及低碳发展路径研究 | 省、部委级 | 8a01226696c236bb0196e796d93c3672 | 于谦 | |
36 | 马雪丽 | 2024226054 | 地质工程与测绘学院 | 研究生 | 惠文华 | 西藏藏南重点地区高位远程地质灾害InSAR变形观测技术示范 | 省、部委级 | 4af5c0d06ad3ceb9016b01b79fef1847 | 杨成生 |
